“试剂+软件”,阅微基因新品助力复杂亲缘鉴定!
亲权关系鉴定是从有争议的个体之间提取DNA扩增检测,从而判断有争议的个体之间是否存在亲子,隔代或其他血缘关系的一项鉴定技术。它广泛应用在公安、司法,刑事、民事案件当中。
阅微基因在法医DNA鉴定领域凭借自主开发的常染色体及性染色体扩增试剂成为行业领航者,在亲缘鉴定方向上拥有多款试剂产品,服务于国内外多家检测鉴定实验室。其中MicroreaderTM 21D ID System试剂有超过千万份样本的使用经验。
MicroreaderTM 23HS plex ID System
根据新发布的《生物学半同胞关系鉴定技术规范》(SF/T 0131-2023),阅微基因针对半同胞检测推出了MicroreaderTM 23HS plex ID System试剂!
试剂包含23个STR基因座,基因座满足半同胞规范对除19个必检基因座外,增加的基因座检测要求,不存在连锁不平衡,且23个STR的个体识别能力均高于0.9。 MicroreaderTM 23HS plex ID System联合阅微亲缘鉴定试剂(21D、23sp)及市面上常见试剂一同使用,可满足两个个体半同胞检测需求(不少于73个STR基因座)。同时试剂无需提取、纯化,可直接扩增,适用于各类包含人源细胞的生物检材。
MicroreaderTM 23HS plex ID System
除了满足规范的多样化试剂产品外,阅微基因还拥有自主研发的亲缘鉴定软件。
目前各鉴定机构的亲缘关系鉴定计算采取的方式多种多样,手动计算、Excel表格计算,网页版计算软件等等,但均存在问题和不便,手动计算耗时且容易出错,复核困难;Excel表格计算,增加基因座需要重新编辑计算公式,不同亲缘关系鉴定需要不同的计算表格,修改不够灵活;网页版计算软件需要联网,一旦断网,软件就无法使用,且数据安全难以保障。
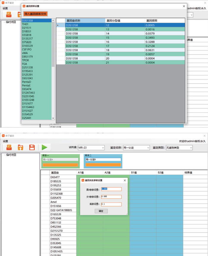
为适应市场对亲权关系鉴定软件的需求,阅微基因推出了新一代亲权关系鉴定软件,新一代软件采取单机运行模式,无需联网,一经安装即可使用,全中文页面,易学习、易操作。软件内置7款试剂盒(21D/23sp/28A/36A),支持21D与23sp联用,满足全同胞检测需求。支持多种亲权关系鉴定,支持客户自主修改基因频率和突变系数。
软件支持同一认定、二联体、三联体、全同胞和复杂亲权关系鉴定,鉴定结果可以直接复制,也可以导出Excel或Word文档,结果包含基因座分型,单个基因座计算结果和突变情况,以及本次鉴定分析结论。
软件支持客户自主修改基因频率和突变系数,可以在软件内直接点击相应位置进行修改,也可以根据说明书导入基因频率文件。
目前阅微基因新版亲权关系鉴定软件上市之际,免费为客户提供1个月试用期,欢迎有意客户来电咨询,阅微基因让您更省心、省力。
随着新的鉴定规范的推行,亲权关系的鉴定标准在不断提高,单一试剂盒已经无法满足客户鉴定需求,这就需要根据鉴定内容的不同,适时调整基因座数量,进行不同品牌型号试剂盒联用,在鉴定过程中往往还需要根据鉴定调整基因频率和突变率等。相信凭借阅微基因多样化的试剂产品配合功能强大的亲权关系鉴定软件一定会成为您工作中的有效助力。




